目录
- 1. 概述与形成背景
- 3. 优势与劣势
- 4. 机会与威胁
- 5. 行业竞争对手
在Web3时代,加密钱包不仅仅是存储数字资产的地方,它们还充当着“网关”让用户能够访问整个去中心化生态系统——从 去中心化金融(DeFi) 交易和 NFT 收藏到参与DAO和质押。在数百个 Web3钱包 中,, METaMask 已经成为最熟悉和最广泛使用的名称之一,成为全球数千万用户的默认选择。
让我们在本文中探索有关MetaMask的一切!
1. 概述与形成背景
– MetaMask 是一个由ConsenSys在2016年开发的去中心化(无托管)加密钱包。- 它允许用户在 以太坊 和其他与EVM兼容的区块链(如 BNB链, Polygon, Arbitrum以及 Optimism.
上存储、管理和互动数字资产。, MetaMask 它不仅仅是一个钱包
作为浏览器扩展(Chrome、Firefox、Brave……)和移动应用(iOS、Android)均可使用。
由于其便利性、无缝集成和庞大的社区,MetaMask已成为全球使用最广泛的Web3钱包,拥有数千万的活跃月用户。
2. 代币与代币经济学 MetaMask 一个关键区别在于, 与许多其他 projects is that it has not launched an official token. While most wallets and 去中心化金融(DeFi) 协议发行代币以吸引社区并激励使用, MetaMask 迄今为止仍然专注于开发其产品和生态系统。 这在用户期待空投的情况下造成了“期望差距”的现象,也发出了开发团队优先考虑真实价值而非追逐 短期 趋势的信号。
尽管没有代币,MetaMask仍然通过可持续的收入模式运营:
- 主要收入来源——MetaMask Swap:内置的代币交换服务为每笔交易向用户收取少量费用(约0.875%),这直接贡献了MetaMask的收入。
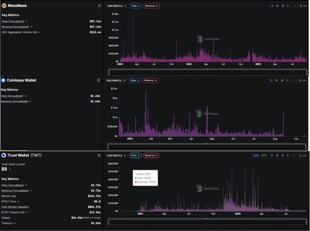
- 经验证的财务结果:根据 DeFiLlama, MetaMask 每年产生大约 $5700万的收入。在过去30天中,其聚合器记录了超过 $5.15亿的交易量,证明了 MetaMask 不仅仅是一个钱包,还是一个“DeFi交易网关”每月处理数亿美元。
- 多样化服务:除了交换, MetaMask 还扩展到以太币质押,并通过第三方合作伙伴集成法币进出通道。这些服务提升了用户便利性,同时为平台创造了额外的收入来源。
3. 优势与劣势
我已总结出以下优缺点!
| 优势 | 劣势 |
|---|---|
| 被广泛采用且拥有强大社区 | 受限于兼容以太坊虚拟机(EVM)的区块链 |
| 与以太坊虚拟机(EVM)生态系统高度兼容 | 安全性依赖用户自身 |
| 具备全面的功能生态系统 | 与直接在去中心化交易所(Dex)交易相比,兑换费用更高 |
| 由 ConsenSys 支持 | 目前还没有原生代币 |
这些优缺点突显了MetaMask的主导地位,但也显露出其缺陷,可能为竞争对手打开大门。
4. 机会与威胁
| 机会 | 威胁 |
|---|---|
| 快速发展的 Web3 趋势 | 竞争激烈的格局 |
| 拓展对非 EVM 区块链的支持 | 日益增加的监管压力 |
| 潜在的代币发行 | 漏洞与网络钓鱼攻击 |
| 构建 Snaps 和 SDK | 服务收费与用户体验(UX) |
| 与传统金融服务对接 | 区块链技术的快速变化节奏 |
总体而言,MetaMask处于领先地位,但如果未能及时创新,它也面临被取代的风险。增长机会巨大,但挑战同样严峻。
5. 行业竞争对手
在这篇文章中,我将重点关注两个最著名的竞争对手: Coinbase Wallet and 信任钱包.
MetaMask :
- 收入与费用(年化): ~ 5710万美元
- 30天去中心化交易所聚合器交易量: ~ 5.156亿美元
Coinbase Wallet
- 费用(年化): ~ 163万美元
- 收入(年化): ~ 163万美元
信任钱包
- 费用(年化): ~ 372万美元
- 收入(年化): ~ 372万美元
从财务角度来看:
MetaMask 在收入方面显著超越了 信任钱包 and Coinbase Wallet 两个。
- MetaMask:~5710万美元/年
- 信任钱包:~372万美元/年
- Coinbase Wallet:~163万美元/年
这意味着 MetaMask的 收入几乎是 15 信任钱包的 的 超过35倍高于 Coinbase Wallet的。
那么 MetaMask凭借今天出色的收入,是否有足够的力量维持其第一的位置,还是 信任钱包 and Coinbase Wallet 将来会逐渐缩小差距
到此这篇关于MetaMask钱包:最强大的Web3钱包,概述、优劣势介绍的文章就介绍到这了,更多相关MetaMask钱包解析内容请搜索币界网以前的文章或继续浏览下面的相关文章,希望大家以后多多支持币界网!
免责声明:本文只为提供市场讯息,所有内容及观点仅供参考,不构成投资建议,不代表本站观点和立场。投资者应自行决策与交易,对投资者交易形成的直接或间接损失,作者及本站将不承担任何责任。! 关键词:metamask 钱包




USDT(TRC20主网)打赏
微信打赏